■ControlCenter(コントロールセンター)でファイル共有がより安心・安全に!
クラウドITベンダーの株式会社Jiransoft Japan(ジランソフトジャパン、本社(東京都新宿区、代表取締役社長:オ・チヨン、以下ジランソフト)は、2014年5月12日(月)に『DirectCloud(ダイレクトクラウド)』シリーズのひとつの参加型ファイル共有サービスの『DirectCloud-BOX(ダイレクトクラウド・ボックス)』に『ControlCenter(コントロールセンター)』機能をリリースしました。
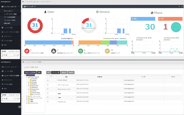
『ControlCenter』は『DirectCloud-BOX』のサービスの一部として機能し、ログイン履歴やファイルの送受信履歴、また社外とのファイル共有のために作成されたファイルへのリンクURLの一覧とダウンロード回数などを把握することができます。さらに、社内のPCやスマートフォン、またタブレット端末などのデバイスの状況の把握とアクセス履歴管理まで行うことが可能です。
今までは誰がどのようなファイルをいつ操作したのか、と言った情報が把握出来ませんでしたが、『ControlCenter』を利用することで容易に把握することができ、社内の情報管理を徹底することが可能です。
クラウドITベンダーの株式会社Jiransoft Japan(ジランソフトジャパン、本社(東京都新宿区、代表取締役社長:オ・チヨン、以下ジランソフト)は、2014年5月12日(月)に『DirectCloud(ダイレクトクラウド)』シリーズのひとつの参加型ファイル共有サービスの『DirectCloud-BOX(ダイレクトクラウド・ボックス)』に『ControlCenter(コントロールセンター)』機能をリリースしました。
『ControlCenter』は『DirectCloud-BOX』のサービスの一部として機能し、ログイン履歴やファイルの送受信履歴、また社外とのファイル共有のために作成されたファイルへのリンクURLの一覧とダウンロード回数などを把握することができます。さらに、社内のPCやスマートフォン、またタブレット端末などのデバイスの状況の把握とアクセス履歴管理まで行うことが可能です。
今までは誰がどのようなファイルをいつ操作したのか、と言った情報が把握出来ませんでしたが、『ControlCenter』を利用することで容易に把握することができ、社内の情報管理を徹底することが可能です。
■『DirectCloud』とは?
『DirectCloud』は「クラウドの『利用』から、クラウドへの『参加』へ」をコンセプトとした新概念のクラウドです。PCとPC、そしてプリンターなどのデバイスを仮想のクラウド空間でつなげることで、場所にとらわれないデータ処理を実現します。
『DirectCloud』は『DirectCloud-BOX』、『DirectCloud-PRINT』、『DirectCloud-SPOT』の3つのサービスから構成されています。
『DirectCloud』は「クラウドの『利用』から、クラウドへの『参加』へ」をコンセプトとした新概念のクラウドです。PCとPC、そしてプリンターなどのデバイスを仮想のクラウド空間でつなげることで、場所にとらわれないデータ処理を実現します。
『DirectCloud』は『DirectCloud-BOX』、『DirectCloud-PRINT』、『DirectCloud-SPOT』の3つのサービスから構成されています。
■第4回スマートフォン&モバイルEXPO【春】でControlCenterを体験!
ジランソフトは第4回スマートフォン&モバイルEXPO【春】に出展いたします。ブースでは『ControlCenter』をはじめ、『DirectCloud』シリーズをPC、タブレット端末、スマートフォンを通して余すところなく体験いただけます。
出展詳細はこちら:https://box.directcloud.jp/notice/week
■第4回スマートフォン&モバイルEXPO【春】
主催:リード エグジビション ジャパン株式会社
会期:2014年5月14日(水)~16日(金)10:00~18:00(最終日のみ17:00まで)
会場:東京ビックサイト
ブース位置:東29-41
同時開催:第5回クラウドコンピューティングEXPO【春】、第11回情報セキュリティEXPO【春】、第19回データウェアハウス&CRM EXPO 他
URL:http://www.smart-japan.jp/haru/
ジランソフトは第4回スマートフォン&モバイルEXPO【春】に出展いたします。ブースでは『ControlCenter』をはじめ、『DirectCloud』シリーズをPC、タブレット端末、スマートフォンを通して余すところなく体験いただけます。
出展詳細はこちら:https://box.directcloud.jp/notice/week
■第4回スマートフォン&モバイルEXPO【春】
主催:リード エグジビション ジャパン株式会社
会期:2014年5月14日(水)~16日(金)10:00~18:00(最終日のみ17:00まで)
会場:東京ビックサイト
ブース位置:東29-41
同時開催:第5回クラウドコンピューティングEXPO【春】、第11回情報セキュリティEXPO【春】、第19回データウェアハウス&CRM EXPO 他
URL:http://www.smart-japan.jp/haru/
■株式会社Jiransoft Japan(ジランソフト ジャパン)について
本社:東京都新宿区新宿6-29-20 MATSUDA BLD. 7F
代表者:呉 治泳(Oh, Chiyoung)
設立年月日:2011年7月
資本金:10,000,000円
URL:http://www.jiransoft.co.jp/
サービスサイトURL:https://directcloud.jp/
■本リリースに関するお問い合わせ
TEL:03-5155-1915 / FAX:03-5155-1916
E-Mail : info(アット)jiransoft.jp
担当:森谷
本社:東京都新宿区新宿6-29-20 MATSUDA BLD. 7F
代表者:呉 治泳(Oh, Chiyoung)
設立年月日:2011年7月
資本金:10,000,000円
URL:http://www.jiransoft.co.jp/
サービスサイトURL:https://directcloud.jp/
■本リリースに関するお問い合わせ
TEL:03-5155-1915 / FAX:03-5155-1916
E-Mail : info(アット)jiransoft.jp
担当:森谷



