AI(人工知能)サービス事業やDX支援に向けた開発事業を行う株式会社バイタリフィ(所在地:東京都渋谷区、代表取締役:川勝 潤治)は、AI搭載チャットボットサービス「FirstContact」にて分析機能の大型アップデートを2021年4月1日に行いました。これによって、ユーザーの行動・思考を可視化することができ、デジタルマーケティングツールとしてさらに活用いただけるようになりました。
◆AI搭載チャットボット「FirstContact」とは
FirstContactは課題解決型のAI搭載チャットボットです。BtoB、BtoC(対顧客)だけでなく、BtoE(対従業員)の領域でも、柔軟にカスタマイズをして、お客様の課題解決に繋がる仕組み作りをすることが可能です。また、コスト面においても「まずは手軽に使ってみたい」というお客様向けに業界最安値の金額から提供しております。現在Webサイトやアプリをお持ちの企業であれば数行のコードを埋め込む事で、簡単に導入が可能です。そして、LINEやFacebookとの連携やAIと有人のハイブリッド対応を想定した機能が充実しています。
FirstContactサービスページ:https://first-contact.jp/
◆アップデートの背景
◆AI搭載チャットボット「FirstContact」とは
FirstContactは課題解決型のAI搭載チャットボットです。BtoB、BtoC(対顧客)だけでなく、BtoE(対従業員)の領域でも、柔軟にカスタマイズをして、お客様の課題解決に繋がる仕組み作りをすることが可能です。また、コスト面においても「まずは手軽に使ってみたい」というお客様向けに業界最安値の金額から提供しております。現在Webサイトやアプリをお持ちの企業であれば数行のコードを埋め込む事で、簡単に導入が可能です。そして、LINEやFacebookとの連携やAIと有人のハイブリッド対応を想定した機能が充実しています。
FirstContactサービスページ:https://first-contact.jp/
◆アップデートの背景
出展:マーケ@IT「デジタルマーケティングに関するアンケート」
AIなどの最新技術とそれを中核としたビジネスモデルが急速に普及するDX時代において、弊社のAI搭載チャットボット「FirstContact」は業務自動化・労働生産性の向上・マーケティングなどの幅広い場面で活用されています。
その中で特に要望の多かったチャットデータの分析機能を今回アップデートいたしました。
チャットデータを分析することによって、ユーザーの行動・思考を可視化することができ、これまで見落としていた問題点や可能性を抽出できるようになります。
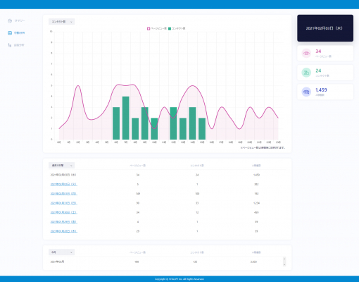
◆FirstContactの「分析機能」でできることとは
大きく分けて3つの画面にて分析・確認することができます。
(1)サマリー
AIなどの最新技術とそれを中核としたビジネスモデルが急速に普及するDX時代において、弊社のAI搭載チャットボット「FirstContact」は業務自動化・労働生産性の向上・マーケティングなどの幅広い場面で活用されています。
その中で特に要望の多かったチャットデータの分析機能を今回アップデートいたしました。
チャットデータを分析することによって、ユーザーの行動・思考を可視化することができ、これまで見落としていた問題点や可能性を抽出できるようになります。
◆FirstContactの「分析機能」でできることとは
大きく分けて3つの画面にて分析・確認することができます。
(1)サマリー
サマリーとは、様々な数値を1つの画面でまとめたものになります。
現状下記のような数値を確認できます。
・チャットボットの評価数
・デバイス
・ブラウザ
・チャット開封数
・チャット開封率
・チャット利用数
・チャット利用率
・ページビュー数
・ユーザー数
・平均会話数
・平均利用回数
(2)行動分析
現状下記のような数値を確認できます。
・チャットボットの評価数
・デバイス
・ブラウザ
・チャット開封数
・チャット開封率
・チャット利用数
・チャット利用率
・ページビュー数
・ユーザー数
・平均会話数
・平均利用回数
(2)行動分析
行動分析では、ページビュー数に対してのコンタクト数とAI稼働数をグラフで確認することが可能です。どの時間帯にチャットボットがよく使われる傾向にあるかを把握して、ユーザの行動を分析することができます。
(3)会話分析
(3)会話分析
会話分析では、チャットボットと連携しているシナリオに関して、ユーザー行動を把握できる画面になります。どのシナリオによく流れる傾向にあるか、どのような返答をした際に離脱する傾向にあるか等、AIの会話内容における数値分析が可能となりました。
こちらは画面全体が冗長になって見にくくならないように、工夫したUI設計になっております。
◆今後の展望
今後FirstContactは、より多くのお客様の課題解決とさらなるお客様ビジネスの成功に向けて、同サービスを進化させるべく、開発・運営を進めていくとともに、AI(人工知能)を搭載した全文検索システムの「FirstSearch(ファーストサーチ)」、AI(人工知能)を搭載したOCRサービスの「FirstReader(ファーストリーダー)」と合わせて、より多くの企業様にご活用いただける、WEB接客プラットフォームを目指してまいります。
■バイタリフィについて( https://vitalify.jp/ )
会社名 :株式会社バイタリフィ
本社所在地 :〒150-0021 東京都渋谷区恵比寿西1-9-6アストゥルビル8F
代表取締役 :川勝 潤治(かわかつ じゅんじ)
設立 :2005年9月21日
資本金 :8,000万円
連絡先 :TEL 03-5428-6346 FAX 03-3461-6347
事業内容 :国内受託開発事業、ベトナムオフショア開発、自社パッケージ製品開発
■本件に関するお問い合わせ先
株式会社バイタリフィ 営業統括部 市村、一場、藤木、東田
TEL 03-5428-6346 / Email info@vitalify.jp
こちらは画面全体が冗長になって見にくくならないように、工夫したUI設計になっております。
◆今後の展望
今後FirstContactは、より多くのお客様の課題解決とさらなるお客様ビジネスの成功に向けて、同サービスを進化させるべく、開発・運営を進めていくとともに、AI(人工知能)を搭載した全文検索システムの「FirstSearch(ファーストサーチ)」、AI(人工知能)を搭載したOCRサービスの「FirstReader(ファーストリーダー)」と合わせて、より多くの企業様にご活用いただける、WEB接客プラットフォームを目指してまいります。
■バイタリフィについて( https://vitalify.jp/ )
会社名 :株式会社バイタリフィ
本社所在地 :〒150-0021 東京都渋谷区恵比寿西1-9-6アストゥルビル8F
代表取締役 :川勝 潤治(かわかつ じゅんじ)
設立 :2005年9月21日
資本金 :8,000万円
連絡先 :TEL 03-5428-6346 FAX 03-3461-6347
事業内容 :国内受託開発事業、ベトナムオフショア開発、自社パッケージ製品開発
■本件に関するお問い合わせ先
株式会社バイタリフィ 営業統括部 市村、一場、藤木、東田
TEL 03-5428-6346 / Email info@vitalify.jp



