1. 音声品質モニタリングシステムについて
(1) 概要
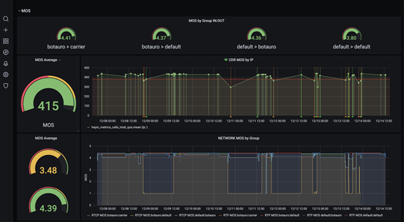
2021年8月10日(火)、株式会社三通テレコムサービスは、提供するビジネス向け通信サービス「クラコール(R)」での発着信をモニタリングし、音声品質などをチェックするシステム「音声品質モニタリングシステム」を導入したことを発表致しました。
「音声品質モニタリングシステム」では主に音声品質管理をしており、お客様がより安心して、快適に「クラコール(R)」サービスをご利用いただけるよう、体制を整えております。
「クラコール(R)」詳細はコチラ
https://clocall.jp/
(2) 詳細
お客様のご利用状況や音声品質を把握し、より快適にサービスをご利用いただくため「音声品質モニタリングシステム」を導入致しました。
「音声品質モニタリングシステム」の機能一覧
・ 発信者・着信者番号記録
・ 各IP・ポート記録
・ 通話時間記録
・ 音声品質チェック
・ 音声品質アラート
音声品質アラートの導入により、万が一音声品質が一定水準を下回った場合、当社の技術サポート宛に通知されるようになりました。そのため、迅速な問題特定を行うことができ、お客様への影響を最小限に抑えることが可能です。
2. 背景
当社では主力サービスとして「クラコールPBX」というスマートフォンやパソコン、SIP電話機などを簡単にビジネスフォン化できるインターネット電話サービスを提供しております。政府が働き方改革を推進し、主にテレワーク(自宅など普段の勤務地以外の場所での業務)が普及しつつある現在、おかげ様で当社の「クラコールPBX」も様々な企業様にご導入いただいております。
一方で、従来型の電話回線を利用した固定電話ではなく、クラウド型のインターネット電話サービスの音声品質に不安を感じる新規のお問合せも増えております。当社サービスは法人様・個人事業主様用のビジネス向けサービスであるため、電話対応での音声品質の重要性も良く理解しており、強いこだわりを持っております。
そこで、よりお客様が安心してご利用いただけるサービスを目指し、「音声品質モニタリングシステム」を導入させていただきました。万が一音声品質が一定水準を下回ってしまった場合は、迅速に対応させていただきます。
3. ビジネスのコミュニケーションを支える「クラコール(R)」
2021年8月10日(火)、株式会社三通テレコムサービスは、提供するビジネス向け通信サービス「クラコール(R)」での発着信をモニタリングし、音声品質などをチェックするシステム「音声品質モニタリングシステム」を導入したことを発表致しました。
「音声品質モニタリングシステム」では主に音声品質管理をしており、お客様がより安心して、快適に「クラコール(R)」サービスをご利用いただけるよう、体制を整えております。
「クラコール(R)」詳細はコチラ
https://clocall.jp/
(2) 詳細
お客様のご利用状況や音声品質を把握し、より快適にサービスをご利用いただくため「音声品質モニタリングシステム」を導入致しました。
「音声品質モニタリングシステム」の機能一覧
・ 発信者・着信者番号記録
・ 各IP・ポート記録
・ 通話時間記録
・ 音声品質チェック
・ 音声品質アラート
音声品質アラートの導入により、万が一音声品質が一定水準を下回った場合、当社の技術サポート宛に通知されるようになりました。そのため、迅速な問題特定を行うことができ、お客様への影響を最小限に抑えることが可能です。
2. 背景
当社では主力サービスとして「クラコールPBX」というスマートフォンやパソコン、SIP電話機などを簡単にビジネスフォン化できるインターネット電話サービスを提供しております。政府が働き方改革を推進し、主にテレワーク(自宅など普段の勤務地以外の場所での業務)が普及しつつある現在、おかげ様で当社の「クラコールPBX」も様々な企業様にご導入いただいております。
一方で、従来型の電話回線を利用した固定電話ではなく、クラウド型のインターネット電話サービスの音声品質に不安を感じる新規のお問合せも増えております。当社サービスは法人様・個人事業主様用のビジネス向けサービスであるため、電話対応での音声品質の重要性も良く理解しており、強いこだわりを持っております。
そこで、よりお客様が安心してご利用いただけるサービスを目指し、「音声品質モニタリングシステム」を導入させていただきました。万が一音声品質が一定水準を下回ってしまった場合は、迅速に対応させていただきます。
3. ビジネスのコミュニケーションを支える「クラコール(R)」
「クラコール(R)」とは、株式会社三通テレコムサービスが運営するインターネット電話サービスです。「クラコール(R)」は面倒な回線工事や、高額な主装置(PBX)が不要。インターネット回線だけで一般的な電話受付からコールセンター業務までご利用頂けます。
ビジネスフォン用途でご利用いただける「クラコールPBX」。大規模回線をおトクにご利用いただける「クラコールSipTrunk」。携帯電話番号宛のメッセージ送信にご利用いただける「クラコールSMS」。メールでのFAX送受信にご利用いただける「クラコールFAX」。そして、LINE公式アカウントの運用が楽になる「クラコールSNS」など、用途に合わせた最適なサービスをお選びいただけます。
「クラコール(R)」サービスサイトはこちら
https://clocall.jp/
4. お問合せ先
「クラコール(R)」サービスの導入をご検討の方、もっと詳しく知りたい方はお気軽にお問合せくださいませ。
■ 運営企業
株式会社三通テレコムサービス
https://telecoms.sanntsu.com/
■ クラコールカスタマーセンター
お問合せメールフォーム:https://clocall.jp/contact/
Email:info@clocall.jp
電話番号:03-6161-0011
※ 「LINE」はLINE株式会社の商標または登録商標です。
※ 本リリースに掲載する社名または製品名は、各社の商標または登録商標です。
ビジネスフォン用途でご利用いただける「クラコールPBX」。大規模回線をおトクにご利用いただける「クラコールSipTrunk」。携帯電話番号宛のメッセージ送信にご利用いただける「クラコールSMS」。メールでのFAX送受信にご利用いただける「クラコールFAX」。そして、LINE公式アカウントの運用が楽になる「クラコールSNS」など、用途に合わせた最適なサービスをお選びいただけます。
「クラコール(R)」サービスサイトはこちら
https://clocall.jp/
4. お問合せ先
「クラコール(R)」サービスの導入をご検討の方、もっと詳しく知りたい方はお気軽にお問合せくださいませ。
■ 運営企業
株式会社三通テレコムサービス
https://telecoms.sanntsu.com/
■ クラコールカスタマーセンター
お問合せメールフォーム:https://clocall.jp/contact/
Email:info@clocall.jp
電話番号:03-6161-0011
※ 「LINE」はLINE株式会社の商標または登録商標です。
※ 本リリースに掲載する社名または製品名は、各社の商標または登録商標です。



